远程ADB环境配置

通过端口转发链路,让内网开发服务器直接 adb connect 本地手机

1. 远程ADB环境配置

当开发服务器位于内网、手机在开发者本地时,“编译-传输-测试”、调试比较麻烦。

实际上adb提供了远程连接方式,可以通过端口转发链路,让内网开发服务器直接adb connect本地手机

本文以将介绍远程ADB环境的配置

1.1 网络拓扑

现有网络拓扑:本地机器可以通过跳板机连接开发服务器,同时可以连接测试手机

 1
 2
 3
 4
 5
 6
 7
 8
 9
10
[开发服务器 S, Server] 
       │ (内网,仅J可达)
[跳板机 J, Jump] ←──┐
       ▲       (Frp穿透)
       |           │
[本地机器 L, Local] ┘
       │ (adb无线/USB)
[测试手机 P, Phone]

预期网络拓扑:开发服务器可以直接连接测试手机

 1
 2
 3
 4
 5
 6
 7
 8
 9
10
[开发服务器 S, Server] 
       │ (内网,仅J可达)
[跳板机 J, Jump] ←──┐
       │       (Frp穿透)
       ▼           │
[本地机器 L, Local] ┘
       │ (adb无线/USB)
[测试手机 P, Phone]
  • S (Server):代码开发服务器,IP为 $ip_S$,端口 $port_S$
  • J (Jump):跳板机
  • L (Local):开发者本地机器(Windows/Linux/WSL)
  • P (Phone):测试手机,已开启ADB over TCP,IP为 $ip_P$,SSH端口 $port_P$

1.2 原理

构建端口转发链路:S($ip_S$: $port_S$) → L($ip_L$: $port_L$) → P($ip_P$: $port_P$)

1.3 本地ADB环境配置

手机端开启ADB网络调试,需要自行安装配置adbadb介绍

1
2
3
# 通过USB临时连接手机后执行
adb tcpip port_P	# 插入usb连接手机 启动无线adb调试,部分机型可能需要在开发者模式设置允许无线调试
adb connect ip_P:port_P  # 验证无线adb连接,手机的ip可能会随着网络变化,可以在手机设置中搜索ip查看,或者路由器页面查看

这里注意WSL中USB设备需由Windows层接管,需要把USB访问权给WSL,参考文档

1.4 构建服务器->本地转发链路(S->L)

方案1: SSH端口转发

  • 步骤1:服务器S → 本地L(在本地L建立远程端口转发)

     1
     2
     3
     4
     5
     6
     7
     8
     9
    10
    11
    
    # 本地L 执行
    # 后面user@ip -p port 是本地L通过ssh连接服务器S的user ip port, 不是需要转发的ip和端口
    ssh -N -R 0.0.0.0:port_S:localhost:port_L user@ip -p port 
    
    # 如果本地配置了config, (参考配置链接: https://zhuanlan.zhihu.com/p/1984208939030684698)
    # 假设别名是host_name, 可以修改成下面形式
    ssh -N -R 0.0.0.0:port_S:localhost:port_L host_name
    
    # -N: 只用来转发数据
    # -R: 反向转发
    # 0.0.0.0: 监听跳板机的所有网卡
    
  • 步骤2:测试链路连通,参考

    1
    2
    3
    4
    5
    6
    7
    8
    9
    
    # 每一步可以通过netcat测试链路连通
    # netcat安装: https://www.trae.cn/article/706600706
    
    # 例如: 测试 服务器S → 本地L 连通性
    # 服务器 服务器S端口port_S是否已经转发给本地L端口port_L
    echo "hello" | nc 127.0.0.1 port_S
    # 本地
    nc -l -p port_L
    # 测试成功本地输出hello
    

方案2: TailScale/EasyTier隧道 (推荐)

直接用TailScale/EasyTier打通服务器到本地隧道,TailScale会尝试直连打通隧道,打通成功网速不受限于Frp穿透机器,比较推荐。

  • 步骤1:本地L和服务器S分别部署TailScale/EasyTier, TailScale参考教程EasyTier参考教程 下面以EasyTier为例,注意EasyTier需要root权限 并且docker默认不具备TUN 支持,建议联系集群管理员提供隧道通信方式

    EasyTier安装界面 打开EasyTier, 左下角可以切换中文模式 EasyTier主界面

    设置网络名称和密码,然后点击创建新网络,只有网络名和密码匹配才会加入同一个网络,所以网络名设置不要太简单。

    EasyTier网络配置

    滑倒底下 运行网络,本地节点就启动了 EasyTier运行网络

    • 服务器S节点安装

      1
      2
      3
      4
      5
      6
      7
      
      # 安装
      wget -O- https://raw.githubusercontent.com/EasyTier/EasyTier/main/script/install.sh | sudo bash -s install
      # 配置,需要和前面一致的网络名和密码, 把下面passwd替换密码
      sudo easytier-core -d --network-name test --network-secret "passwd" -p tcp://public.easytier.cn:11010
      
      # 查看节点,这里docker不具备
      easytier-cli peer
      

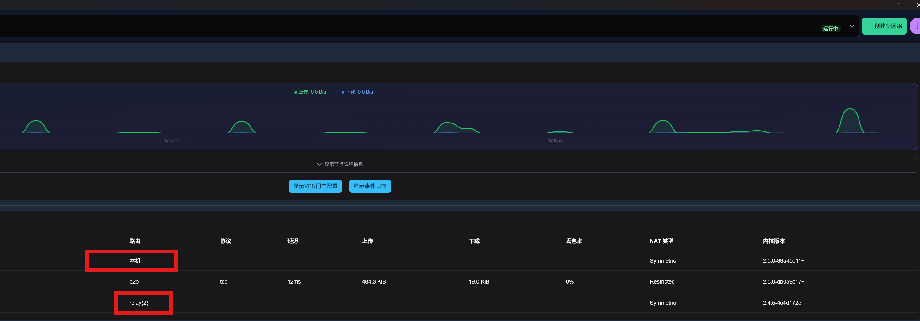
      结果如下,这里的公共服务器可以替换为自己的公网服务器。

      ipv4 hostname cost lat(ms) loss rx tx tunnel NAT version
      $ip_{S1}$ —– Local - - - - - Symmetric 2.4.5-4c4d172e
      PublicServer_hubei-public.easyti p2p 9.42 0.0% 82.91 kB 8.78 kB tcp Restricted 2.5.0-db059c17~
      $ip_{L1}$ —– relay(2) 18.00 0.0% 0 B 0 B Symmetric 2.5.0-88a45d11~

      在本地的gui界面可以看见两个节点 和对应IP, 这里测试的docker不支持TUN所以无法打通,自己搭建需要有docker权限且支持TUN EasyTier节点列表

  • 步骤2:登录TailScale,获取本地L和服务器S分配的ip, 分别记录为$ip_{L1}$ 和$ip_{S1}$。EasyTier直接在界面中获取。

  • 步骤3:建立本地L到服务器S的SSH连接,其余配置一样,只需要修改原来通过SSH连接到服务器S的ip为$ip_{S1}$

  • 步骤4:同[方案1](#方案1: SSH端口转发),在本地建立到服务器的反向端口转发

  • 注:同理,可以建立服务器到本地的SSH连接,然后在服务器开本地端口转发,ssh转发参考

1.5 构建本地->手机的转发链路(L->P)

1
2
# 本地L执行, 将本地L端口转发至 手机P的adb连接端口
adb forward tcp:port_L tcp:port_P

1.6 测试

1
2
3
4
# 服务器S执行, 已经将服务器端口port_S转发给手机adb端口
# sudo apt install adb -y 若服务器无adb
adb connect 127.0.0.1:port_S
adb devices # 正常显示连接设备